
今天给大家介绍的这个项目是一个非常优秀的区块链分析平台【Nansen】,它把各大公链上数据和数百万聪明的钱包收集,不断的挖掘新的数据,做出的一个区块链分析平台,分析 Smart Money(优秀投资人)钱包地址的行为和链上活动,查看资金流向、发现新项目或代币、精细化分析交易,快人一步知道投资信息。
我相信随着区块链技术的发展,我们需要一些这样的平台,帮助我们在海量的信息里面,精准的找到我们需要的资源,有用的信息,而不是盲目,随机的大海捞针。利用好工具,对我们在 WEB3.0 行里里面能更好的发展。
今天主要是给大家介绍一下 【Nansen】 免费版本,能免费收获的一些信息,给我们提供的帮助。
一、【HOME】
我们能看到三个列表板块,分别是近期市场上热门的: 热门的 Defi、热门的 Token(代币)、热门的 NFT, 非常明确的能知道我们目前市场上的一些项目情况。

市场动态融资等信息

二、【NFT Paradise】
NFT 市场数据模块,过去市场 24 小时的 NFT 情况(包括 NFT 的地板价格),来自于 Opensea API 接口汇总。

三、【Stablecoin Master】
稳定币、交易所稳定币的余额,知名钱包和链上交易量指标等信息,可以通过面板查看(如图)

稳定币的发展趋势

四、【ETH Tracker】
这个模块可以查看交易所的 ETH 余额,ETH 链上交易情况。

五、【Gas Tracker】
ETH 手续费 Gas 图表,一目了然。

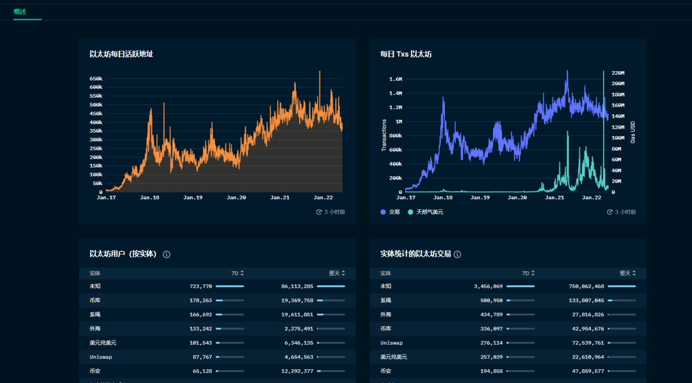
六、【各大公链分析模块】
如图
1、ETH 每天活跃地址,2、每天 ETH 交易数据,3、ETH 用户数量(交易所),4、实时统计 ETH 的交易(交易所)

活跃的钱包

最近大家非常期待、火爆的奥德赛(arbitrum)链的数据,一览无余呀!



这是我们比较实用的一些免费的模块,大家可以看看,现在免费注册,邮箱即可。
大家猜猜它,未来会发行 Token 吗?哈哈,会不会给早期用户意外空投呢,值得期待。
免费注册地址
https://pro.nansen.ai/?utm_source=twitter&utm_medium=lubiyangjia&utm_id=TwitterKOL
融资信息 | 顶级投资机构 A16Z 投资

https://twitter.com/lubi1666/status/1537033829092761600?s=20&t=TlOn-mAeRAtQWt6TX_RNyg
项目方推特:https://twitter.com/nansen_ai
Discord:https://discord.gg/z9Ruc8mY
给大家推荐一下 OKX(欧易)交易所的福利,我以推特【撸币养家】社区申请的节点(普通用户没法申请节点),可以为大家开通助力人手续费返佣 40%,无论新老账号,新用户可以在下方注册,推特私聊给我注册邮箱 / 手机号,开通助力人。40% 是我当前节点拿到最高的返点,我把 40% 全部返还给大家,如果以后我能提升到 50%,我把 45% 返给大家,只为和大家交个朋友一起撸,后期我准备开个节点社群,大家有任何问题都可以联系我,我会在社群分享精品项目(社群优先),喂饭教程,不收取任何费用(也不会推荐大家购买任何东西,绝不会有割韭菜行为,励志做一个良心博主),大家成为我的助力人即可。
OKX 欧易 注册(现货、合约)各返回 20% 交易费:okx.com/join/19377007
币安注册(现货、合约)各返回 20% 交易费:https://accounts.binance.com/zh-CN/register?ref=S5HT0YL0
币安注册流程:
1、用海外邮箱注册(如 gmail、outlook),国家 / 地区居住,选择台湾(挂 VPN,不要用大陆的 IP)
2、认证的时候选中国,身份证认证即可。
抹茶注册:https://www.mexc.com/zh-TW/register?inviteCode=mexc-1Qs4m
下面有更多的项目空投(工具)信息白嫖,一定要看哦~
☞1、必做躺赚!【撸币养家】全球领先 OK 交易所活动空投盲盒(最高可以开出 10000 元数字货币),现货合约交易(各)返现 20% 手续费
☞2、【撸币养家】Binance Labs 宣布战略投资 Openleverage 交易获得 OLE 代币|明牌空投
☞3、【撸币养家】成功抢购 NFT 的三种 MINT 方法,比别人快一步 | 干货必学
☞4、【撸币养家】SomniLife 是一个基于 Web3 的社交网络和 3D Metaverse,用于生活、社交和构建自己的世界 | 明牌空投(长期领取)
☞5、【撸币养家】Phaver 是一款 Share-to-earn 去中心化社交应用 |明牌空投(GOV 代币空投&& Lens NFT)
☞6、【【撸币养家】LensProtocol 网红 Web3.0 社交平台项目 | 明牌空投
☞7、【撸币养家】Aptos 公链生态钱包 Martian Wallet 和第一个 NFT 市场 | 埋伏空投
☞8、【撸币养家】Myria 去中心化以太坊 Layer 2,NFT 和区块链游戏平台|明牌空投
重要的是要关注我的推特@撸币养家,不迷路,不走失!
【免责声明】市场有风险,投资需谨慎。本文不构成投资建议,用户应考虑本文中的任何意见、观点或结论是否符合其特定状况。据此投资,责任自负。
